แท็บบริการ

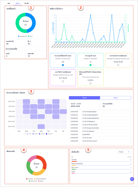
ใช้สำหรับแสดงข้อมูลภาพรวมด้านการให้บริการลูกค้า เพื่อติดตามคุณภาพการบริการและประสิทธิภาพการจัดการเคส โดยประกอบด้วยส่วนต่าง ๆ ดังนี้

ส่วนประกอบของแท็บบริการ

ส่วนประกอบของแท็บบริการ

1. เคสที่ปิดแล้ว: แสดงจำนวนเคสที่ปิดแล้วทั้งหมด โดยแบ่งออกเป็น 2 สถานะดังนี้

     1) จบเคสสำเร็จ: แสดงจำนวนเคสที่มีการตอบกลับลูกค้าและปิดเคสสำเร็จแล้ว

     2) อื่นๆ: แสดงจำนวนเคสที่ปิดโดยไม่มีการตอบกลับลูกค้า เช่น อยู่ในสถานะเคสเพิกเฉย หรือ สแปม

นอกจากนี้ ยังมีการแสดง จำนวนเคสเฉลี่ย แยกตามเกณฑ์ดังนี้

  • ต่อวัน: แสดงจำนวนเคสที่ปิดโดยเฉลี่ยในแต่ละวัน
  • ต่อสมาชิก: แสดงจำนวนเคสที่ปิดโดยเฉลี่ยต่อสมาชิกผู้ใช้งาน

2. สถิติการให้บริการ: แสดงข้อมูลด้านประสิทธิภาพการให้บริการในรูปแบบกราฟและตัวเลขสรุป โดยผู้ใช้สามารถเลือกแสดงตัวเลขสรุปได้สูงสุด 2 รายการพร้อมกัน จากทั้งหมด 5 รายการที่มีให้เลือกประกอบด้วย

     1) จำนวนเคสที่ปิดสำเร็จ (เคส): จำนวนเคสที่ตอบกลับลูกค้าและปิดเคสสำเร็จ

     2) จำนวนลูกค้า (คน): จำนวนลูกค้าที่ได้รับการดูแล

     3) เวลารับบริการเฉลี่ยต่อเคส: เวลาที่ใช้ในการตอบกลับลูกค้าครั้งแรก

     4) เวลาให้บริการเฉลี่ยต่อเคส: เวลาที่ให้บริการจนกระทั่งปิดเคสสำเร็จ

     5) สัดส่วนเคสที่ให้บริการโดยสมาชิกคนเดียว: สัดส่วนการให้บริการเพียงคนเดียว

3. ช่วงเวลาเปิดเคส / ปิดเคส: แสดงข้อมูลการเปิดและปิดเคสตามช่วงเวลา เพื่อวิเคราะห์ช่วงเวลาที่มีการใช้งานมากที่สุด โดยมีองค์ประกอบดังนี้

     1) ตารางเวลา: แสดงจำนวนเคสที่เปิดในแต่ละช่วงเวลา

     2) รายการเคส: แบ่งออกเป็น เคสเปิด และ เคสปิด โดยแต่ละรายการจะแสดงข้อมูลสำคัญ ได้แก่ รหัสเคส และ ชื่อเคส

4. สัดส่วนแท็ก: แสดงการใช้งานแท็กเคสในรูปแบบกราฟวงกลม โดยแบ่งสัดส่วนตามแท็กที่ถูกใช้งานจริง ซึ่งแท็กแต่ละชื่อขึ้นอยู่กับการสร้างและกำหนดโดยผู้ใช้งานเอง

5. อันดับแท็ก: แสดงแท็กที่ถูกใช้งานมากที่สุด โดยเรียงลำดับจากมากไปน้อย 

ผู้ใช้งานสามารถเลือกดูได้ 3 มุมมองดังนี้

     1) จำนวน: จำนวนครั้งที่มีการใช้แท็กเคส

     2) เวลารอรับบริการ: เวลาที่ใช้ในการตอบกลับลูกค้าครั้งแรก

     3) เวลาให้บริการ: เวลาที่ใช้ในการให้บริการจนจบเคส

แท็บแชท

แท็บสมาชิก

Zorrochat Help Centre

แท็บบริการ

ช้สำหรับแสดงข้อมูลภาพรวมด้านการให้บริการลูกค้า เพื่อติดตามคุณภาพการบริการและประสิทธิภาพการจัดการเคส โดยประกอบด้วยส่วนต่าง ๆ ดังนี้

ส่วนประกอบของแท็บบริการ

ส่วนประกอบของแท็บบริการ

1. เคสที่ปิดแล้ว: แสดงจำนวนเคสที่ปิดแล้วทั้งหมด โดยแบ่งออกเป็น 2 สถานะดังนี้

     1) จบเคสสำเร็จ: แสดงจำนวนเคสที่มีการตอบกลับลูกค้าและปิดเคสสำเร็จแล้ว

     2) อื่นๆ: แสดงจำนวนเคสที่ปิดโดยไม่มีการตอบกลับลูกค้า เช่น อยู่ในสถานะเคสเพิกเฉย หรือ สแปม

นอกจากนี้ ยังมีการแสดง จำนวนเคสเฉลี่ย แยกตามเกณฑ์ดังนี้

  • ต่อวัน: แสดงจำนวนเคสที่ปิดโดยเฉลี่ยในแต่ละวัน
  • ต่อสมาชิก: แสดงจำนวนเคสที่ปิดโดยเฉลี่ยต่อสมาชิกผู้ใช้งาน

2. สถิติการให้บริการ: แสดงข้อมูลด้านประสิทธิภาพการให้บริการในรูปแบบกราฟและตัวเลขสรุป โดยผู้ใช้สามารถเลือกแสดงตัวเลขสรุปได้สูงสุด 2 รายการพร้อมกัน จากทั้งหมด 5 รายการที่มีให้เลือกประกอบด้วย

     1) จำนวนเคสที่ปิดสำเร็จ (เคส): จำนวนเคสที่ตอบกลับลูกค้าและปิดเคสสำเร็จ

     2) จำนวนลูกค้า (คน): จำนวนลูกค้าที่ได้รับการดูแล

     3) เวลารับบริการเฉลี่ยต่อเคส: เวลาที่ใช้ในการตอบกลับลูกค้าครั้งแรก

     4) เวลาให้บริการเฉลี่ยต่อเคส: เวลาที่ให้บริการจนกระทั่งปิดเคสสำเร็จ

     5) สัดส่วนเคสที่ให้บริการโดยสมาชิกคนเดียว: สัดส่วนการให้บริการเพียงคนเดียว

3. ช่วงเวลาเปิดเคส / ปิดเคส: แสดงข้อมูลการเปิดและปิดเคสตามช่วงเวลา เพื่อวิเคราะห์ช่วงเวลาที่มีการใช้งานมากที่สุด โดยมีองค์ประกอบดังนี้

     1) ตารางเวลา: แสดงจำนวนเคสที่เปิดในแต่ละช่วงเวลา

     2) รายการเคส: แบ่งออกเป็น เคสเปิด และ เคสปิด โดยแต่ละรายการจะแสดงข้อมูลสำคัญ ได้แก่ รหัสเคส และ ชื่อเคส

4. สัดส่วนแท็ก: แสดงการใช้งานแท็กเคสในรูปแบบกราฟวงกลม โดยแบ่งสัดส่วนตามแท็กที่ถูกใช้งานจริง ซึ่งแท็กแต่ละชื่อขึ้นอยู่กับการสร้างและกำหนดโดยผู้ใช้งานเอง

5. อันดับแท็ก: แสดงแท็กที่ถูกใช้งานมากที่สุด โดยเรียงลำดับจากมากไปน้อย 

ผู้ใช้งานสามารถเลือกดูได้ 3 มุมมองดังนี้

     1) จำนวน: จำนวนครั้งที่มีการใช้แท็กเคส

     2) เวลารอรับบริการ: เวลาที่ใช้ในการตอบกลับลูกค้าครั้งแรก

     3) เวลาให้บริการ: เวลาที่ใช้ในการให้บริการจนจบเคส

แท็บแชท

แท็บสมาชิก

Zorrochat Help Centre

แท็บบริการ

ช้สำหรับแสดงข้อมูลภาพรวมด้านการให้บริการลูกค้า เพื่อติดตามคุณภาพการบริการและประสิทธิภาพการจัดการเคส โดยประกอบด้วยส่วนต่าง ๆ ดังนี้

ส่วนประกอบของแท็บบริการ

ส่วนประกอบของแท็บบริการ

1. เคสที่ปิดแล้ว: แสดงจำนวนเคสที่ปิดแล้วทั้งหมด โดยแบ่งออกเป็น 2 สถานะดังนี้

     1) จบเคสสำเร็จ: แสดงจำนวนเคสที่มีการตอบกลับลูกค้าและปิดเคสสำเร็จแล้ว

     2) อื่นๆ: แสดงจำนวนเคสที่ปิดโดยไม่มีการตอบกลับลูกค้า เช่น อยู่ในสถานะเคสเพิกเฉย หรือ สแปม

นอกจากนี้ ยังมีการแสดง จำนวนเคสเฉลี่ย แยกตามเกณฑ์ดังนี้

  • ต่อวัน: แสดงจำนวนเคสที่ปิดโดยเฉลี่ยในแต่ละวัน
  • ต่อสมาชิก: แสดงจำนวนเคสที่ปิดโดยเฉลี่ยต่อสมาชิกผู้ใช้งาน

2. สถิติการให้บริการ: แสดงข้อมูลด้านประสิทธิภาพการให้บริการในรูปแบบกราฟและตัวเลขสรุป โดยผู้ใช้สามารถเลือกแสดงตัวเลขสรุปได้สูงสุด 2 รายการพร้อมกัน จากทั้งหมด 5 รายการที่มีให้เลือกประกอบด้วย

     1) จำนวนเคสที่ปิดสำเร็จ (เคส): จำนวนเคสที่ตอบกลับลูกค้าและปิดเคสสำเร็จ

     2) จำนวนลูกค้า (คน): จำนวนลูกค้าที่ได้รับการดูแล

     3) เวลารับบริการเฉลี่ยต่อเคส: เวลาที่ใช้ในการตอบกลับลูกค้าครั้งแรก

     4) เวลาให้บริการเฉลี่ยต่อเคส: เวลาที่ให้บริการจนกระทั่งปิดเคสสำเร็จ

     5) สัดส่วนเคสที่ให้บริการโดยสมาชิกคนเดียว: สัดส่วนการให้บริการเพียงคนเดียว

3. ช่วงเวลาเปิดเคส / ปิดเคส: แสดงข้อมูลการเปิดและปิดเคสตามช่วงเวลา เพื่อวิเคราะห์ช่วงเวลาที่มีการใช้งานมากที่สุด โดยมีองค์ประกอบดังนี้

     1) ตารางเวลา: แสดงจำนวนเคสที่เปิดในแต่ละช่วงเวลา

     2) รายการเคส: แบ่งออกเป็น เคสเปิด และ เคสปิด โดยแต่ละรายการจะแสดงข้อมูลสำคัญ ได้แก่ รหัสเคส และ ชื่อเคส

4. สัดส่วนแท็ก: แสดงการใช้งานแท็กเคสในรูปแบบกราฟวงกลม โดยแบ่งสัดส่วนตามแท็กที่ถูกใช้งานจริง ซึ่งแท็กแต่ละชื่อขึ้นอยู่กับการสร้างและกำหนดโดยผู้ใช้งานเอง

5. อันดับแท็ก: แสดงแท็กที่ถูกใช้งานมากที่สุด โดยเรียงลำดับจากมากไปน้อย 

ผู้ใช้งานสามารถเลือกดูได้ 3 มุมมองดังนี้

     1) จำนวน: จำนวนครั้งที่มีการใช้แท็กเคส

     2) เวลารอรับบริการ: เวลาที่ใช้ในการตอบกลับลูกค้าครั้งแรก

     3) เวลาให้บริการ: เวลาที่ใช้ในการให้บริการจนจบเคส

แท็บแชท

แท็บสมาชิก